728x90
오픈소스 API 플랫폼 - Apache APISIX
- 오픈 소스 API 관리 플랫폼 10종 비교
- Apache APISIX 특징과 설치
- Apache APISIX - 아키텍처
- Apache APISIX - 인증(Authentication)
- APISIX - 플러그인(Plugin)의 개념
- APISIX - 네트워크 포트 용도
- APISIX - 모니터링 및 성능 관리 도구
오픈소스 API 플랫폼 - Apache APISIX - 모니터링 및 성능 관리 도구
1. Datadog 통합
Apache APISIX는 Datadog과 통합하여 실시간 모니터링과 성능 관리를 제공합니다. Datadog을 통해 다음과 같은 지표를 모니터링할 수 있습니다:
- 요청 수 (Request Count): 수신된 요청의 수를 모니터링합니다.
- 요청 지연 시간 (Request Latency): 요청 응답 주기의 총 지연 시간을 측정합니다.
- 업스트림 지연 시간 (Upstream Latency): 업스트림 서버로 요청을 프록시한 후 응답을 받을 때까지의 지연 시간을 측정합니다.
- APISIX 지연 시간 (APISIX Latency): APISIX 에이전트가 요청을 처리하는 데 걸리는 시간을 측정합니다.
- 입력 크기 (Ingress Size): 업스트림 서버로 전달되기 전의 요청 본문 크기를 측정합니다.
- 출력 크기 (Egress Size): APISIX가 업스트림 서버로부터 받은 응답 본문 크기를 측정합니다.
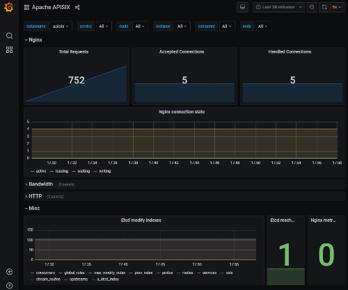
2. Prometheus 및 Grafana 통합
Prometheus와 Grafana를 사용하여 Apache APISIX의 성능을 모니터링하고 시각화할 수 있습니다. Prometheus는 메트릭 수집 및 저장을 담당하며, Grafana는 이러한 메트릭을 시각화하여 대시보드 형태로 제공합니다.
3. Zipkin 통합
Zipkin을 사용하여 분산 추적을 수행할 수 있습니다. 이를 통해 API 요청의 흐름을 추적하고, 각 단계에서의 지연 시간을 분석할 수 있습니다.
4. 기본 대시보드
Apache APISIX는 내장된 저코드 대시보드를 제공하여 개발자가 쉽게 사용할 수 있는 강력하고 유연한 UI를 제공합니다. 이를 통해 API의 상태를 실시간으로 모니터링하고 관리할 수 있습니다.
모니터링 및 성능 관리 도구

728x90
반응형
'InfraPlatform' 카테고리의 다른 글
| [꿀팁]Linux nmcli 사용법 - 네트웍 ip 설정하기 (1) | 2024.12.21 |
|---|---|
| 클라우드 VPN 기술의 종류 WireGuard NetMaker TailScale (0) | 2024.12.08 |
| 오픈소스 API 플랫폼 - Apache APISIX - 인증(Authentication)과 권한 관리 (2) | 2024.12.07 |
| 오픈소스 API 플랫폼 - Apache APISIX - 네트워크 포트 용도 (1) | 2024.12.05 |
| 오픈소스 API 플랫폼 - Apache APISIX - 플러그인(Plugin)의 개념 및 사용법 (0) | 2024.12.05 |
| [VMWare Alternative] The Best VMware 대체 기술 검토 (3) | 2024.11.25 |
| [VMWare Alternative] 상용 서버 가상화 기술 비교 - Vmware- Hypervisor- Promox (2) | 2024.11.23 |